Todyl Managed Cloud SIEM (Security Information & Event Management) provides the critical visibility, powerful analytics, and flexible data retention necessary to manage a comprehensive cybersecurity and continuous compliance and insurability program.

Todyl Managed SIEM collects, analyzes, and retains log data from endpoints, users, networks, cloud services, and applications—delivering comprehensive visibility into client threat, risk, and compliance postures in a single, intuitive interface.

Perform real-time advanced analytics and anomaly detection with:

Make meeting and demonstrating compliance simple with:

Simplify and streamline security operations with:
Todyl integrates expert security knowledge with continuously updated detection rules and machine learning to quickly identify critical threats, while powerful forensics accelerate investigation and response times.

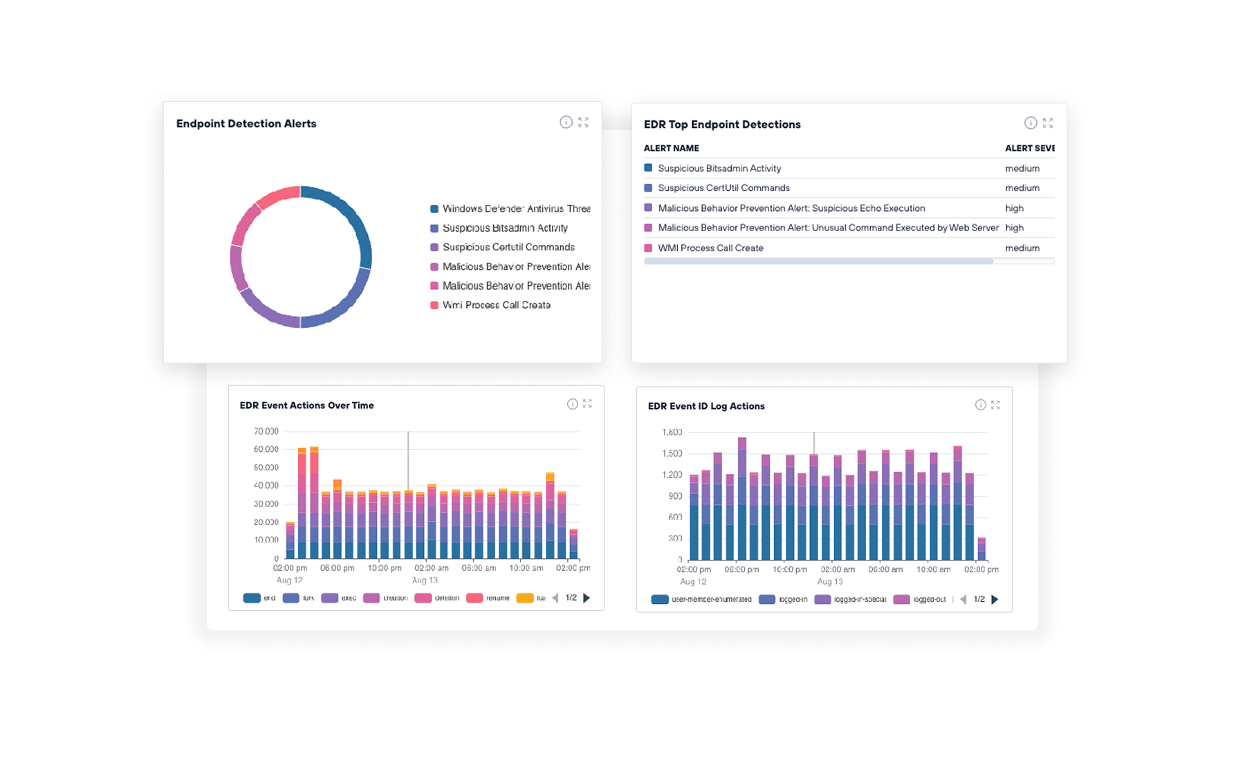
Managed SIEM collects and analyzes log data from a wide range of devices, platforms, and applications to detect and alert on threats for enterprise-class threat management. Out-of-the-box dashboards and reports, and powerful search deliver on-demand visibility.

Todyl’s Anomaly Detection Framework analyzes all log and event data to quickly detect critical and advanced threats. ML-driven analytics identify real threats and automatically consolidate relevant event context to help eliminate false positives and streamline incident response.

Collect and aggregate all relevant log data in one location for compliance management and forensic analysis. Easily configured data retention policies can adapt to any compliance requirement while also enabling powerful dashboards and reporting capabilities.

Todyl’s intelligent case management uses powerful machine learning to automatically aggregate alert and event context in a single, easy-to-navigate view. Each case delivers critical threat insights and remediation assistance to accelerate detection and response times.

An extensive collection of out-of-the-box dashboards and reports deliver powerful threat, risk, and compliance management insights for organizations of any size. Customizable macro-level and granular views provide intelligence for delivering effective cybersecurity.
Lorem ipsum dolor sit amet, consectetur adipiscing elit. Suspendisse varius enim in eros elementum tristique. Duis cursus, mi quis viverra ornare, eros dolor interdum nulla, ut commodo diam libero vitae erat. Aenean faucibus nibh et justo cursus id rutrum lorem imperdiet. Nunc ut sem vitae risus tristique posuere.

Deliver secure connectivity for users, with lightning-fast speeds and unwavering reliability from anywhere in the world. Defend against attacks and boost productivity by:

Deliver secure connectivity for users, with lightning-fast speeds and unwavering reliability from anywhere in the world. Defend against attacks and boost productivity by:

Deliver secure connectivity for users, with lightning-fast speeds and unwavering reliability from anywhere in the world. Defend against attacks and boost productivity by:
Todyl Managed Cloud SIEM offloads the hassles that come with traditional SIEMs: hosting, managing, maintaining, and tuning. Instead, Todyl does it for you, giving you concise, contextualized insights into your security events with minimal false positives. That way, you can drill directly into threats that matter without time wasted sifting through logs or hefty upfront costs.
Todyl SIEM natively integrates with dozens of today's top work applications, identity providers, and other security tools. MSP-first, the solution also integrates seamlessly with prominent RMM and PSA solutions to make managing and monitoring multiple client organizations simple. You can also use our prebuilt UDP and TCP syslog collectors to incorporate unique data sources.
No, as a managed cloud solution, Todyl SIEM can be used entirely from a single browser window. Unlike traditional SIEMs, you don't need to host it on your own servers to get critical security insights.
Todyl SIEM strengthens cybersecurity programs by collecting and analyzing data from across your environment to identify unusual patterns or behaviors. This makes it easier to spot potential insider threats, investigate incidents quickly, and take action before they cause significant damage.
As a centralized security event repository, SIEM is crucial for many compliance requirements. It provides both ongoing proof of a strong security program and gives by the second insights into how your program operates during security events. It even features premade dashboards for specific compliance frameworks and regulations so you can be audit ready whenever.
Todyl SIEM supports cyber insurance applications by centralizing security event data, correlating threats, and generating detailed incident reports. This visibility helps demonstrate strong monitoring practices, rapid detection capabilities, and a proactive security posture, all of which insurers look for when evaluating coverage eligibility.

